Kibana入门
Kibana 是一款开源的数据分析和可视化平台,它是 Elastic Stack 成员之一,设计用于和 Elasticsearch 协作。您可以使用 Kibana 对 Elasticsearch 索引中的数据进行搜索、查看、交互操作。您可以很方便的利用图表、表格及地图对数据进行多元化的分析和呈现。
官网:https://www.elastic.co/cn/kibana
配置和安装
到下载地址,选择对应的版本:https://www.elastic.co/cn/downloads/kibana
# 解压
tar -zxvf kibana-7.9.1-linux-x86_64.tar.gz
# 重命名
mv kibana-7.9.1-linux-x86_64 kibana
然后在进入kibana目录,找到config文件夹下的kibana.yml进行配置的修改
vim /soft/kibana/config/kibana.yml
然后找到下面的内容
#对外暴露服务的地址
server.host: "0.0.0.0"
#配置Elasticsearch
elasticsearch.url: "http://127.0.0.1:9200"
启动
修改配置完成后,我们就可以启动kibana了
#启动
./bin/kibana
点击启动,发现报错了
原因是kibana不能使用root用户进行启动,所以我们切换到elsearch用户
# 将soft文件夹的所属者改成elsearch
chown elsearch:elsearch /soft/ -R
# 切换用户
su elsearch
# 启动
./bin/kibana
然后打开下面的地址,即可访问我们的kibana了
http://202.193.56.222:5601/
功能说明
- Discover:数据探索
- Visualize:可视化
- Dashboard:仪表盘
- Timelion:时序控件
- Canvas:画布
- Machine Learning:机器学习
- Infrastructure:基本信息
- Logs:数据日志展示
- APM:性能监控
- Dev Tools:开发者工具
- Monitoring:监控
- Management:管理
数据探索
先添加索引信息
然后我们就输入匹配规则进行匹配
然后选择时间字段,一般选择第一个
索引创建完毕后
然后我们就可以往nginx error.log日志文件中,添加几天错误记录
echo "hello error" >> error.log
我们追加了两条数据,然后到kibana的discover中,刷新页面,就能够看到我们刚添加的日志了,同时我们点击右侧还可以选择需要展示的字段,非常的方便
点击右上角,我们还可以针对时间来进行过滤
Metricbeat仪表盘
现在将Metricbeat的数据展示在Kibana中,首先需要修改我们的MetricBeat配置
#修改metricbeat配置
setup.kibana:
host: "192.168.40.133:5601"
#安装仪表盘到Kibana【需要确保Kibana在正常运行,这个过程可能会有些耗时】
./metricbeat setup --dashboards
安装完成后,如下所示
然后我们启动Metricbeat
./metricbeat -e
然后到kibana页面下,找到我们刚刚安装的仪表盘
然后我们就能够看到非常多的指标数据了
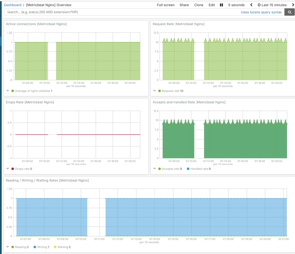
Nginx指标仪表盘【Metricbeat】
选择Metricbeat的nginx仪表盘即可
然后就能够看到Nginx的指标信息了
Nginx日志仪表盘
我们可以和刚刚Metricbeat的仪表盘一样,也可以将filebeat收集的日志记录,推送到Kibana中
首先我们需要修改filebeat的 mogublog-nginx.yml配置文件
filebeat.inputs:
setup.template.settings:
index.number_of_shards: 1
output.elasticsearch:
hosts: ["127.0.0.1:9200"]
filebeat.config.modules:
path: ${path.config}/modules.d/*.yml
reload.enabled: false
setup.kibana:
host: "127.0.0.1:5601"
然后按照仪表盘
./filebeat -c mogublog-nginx.yml setup
等待一会后,仪表盘也安装成功了
然后我们启动filebeat即可
./filebeat -e -c mogublog-nginx.yml
启动完成后,我们回到我们的Kibana中,找到Dashboard,添加我们的filebeat - nginx即可
然后就能看到我们的仪表盘了,上图就是请求的来源
需要注意的是,这些仪表盘本身是没有的,我们需要通过filebeat来进行安装
Kibana自定义仪表盘
在Kibana中,我们也可以自定义图标,如制作柱形图
我们选择最下面的 Vertical Bar,也就是柱形图,然后在选择我们的索引
这样就出来了
开发者工具
在Kibana中,为开发者的测试提供了便捷的工具使用,如下:
我们就可以在这里面写一些请求了























